6.1.2 商品分類
目次
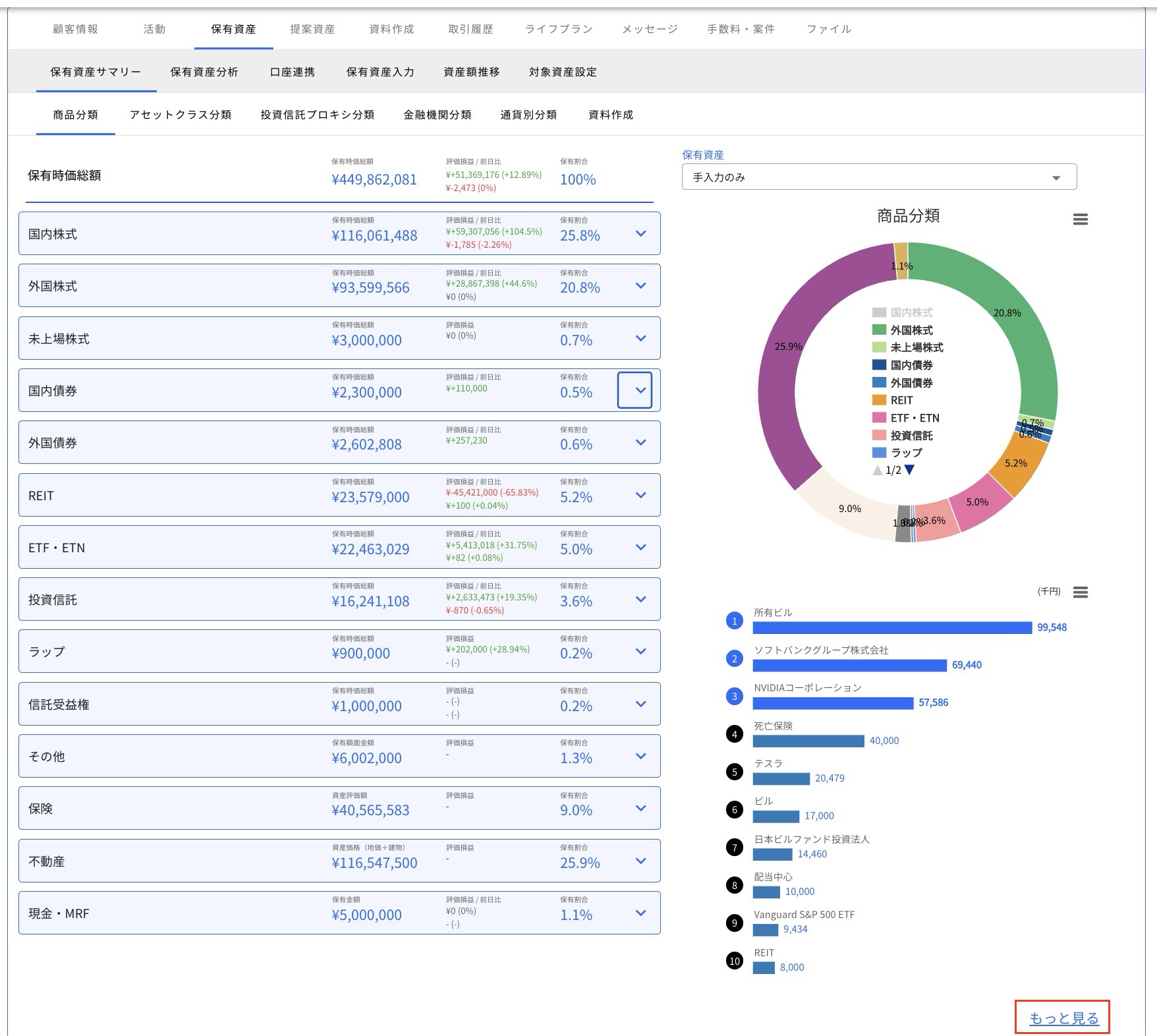
商品分類は、保有銘柄を金融商品の種別で分類して表示する機能です。保有資産全体、商品分類ごとおよび個別銘柄ごとに、時価総額や評価損益、購入価格や保有数量等の情報を表示できます
【商品分類一覧】
保有商品は以下の通り分類されます。
| 商品分類 |
|---|
| 国内株式、外国株式、未上場株式 国内債券、外国債券、仕組債 REIT、ETF・ETN、投資信託 不動産、現金・MRF、その他、保険 |
保有資産画面の見方
初期画面では、画面左側に保有資産全体と商品分類ごとの時価総額、評価損益、保有割合が表示されます。
画面右側には保有資産の割合を円グラフで表示し、円グラフの下には保有資産の多い順に並んでおり、「もっと見る」をクリックするとすべての資産が表示されます。

グラフにおける各商品分類のカラーチャートは以下の通りです。

商品分類ごとの「∨」ボタンをクリックすると、個別銘柄情報が表示されます。

円グラフ内の項目にカーソルを合わせるとその商品分類のみがカラー表示になります。

また、項目をクリックすると円グラフから非表示になります。

銘柄情報の見方
【国内株式】

| 項目 | 備考 |
|---|---|
| コード | 銘柄コード(4桁の数字コード)が表示されます |
| 銘柄名 | 銘柄名が表示されます |
| 保有時価総額 | 時価(総額)が日本円で表示されます |
| 評価損益 | 購入時の時価総額と現時点の時価総額との差額とそのパーセンテージが表示されます |
| 評価損益(前日比) | 前日の時価総額と現時点の時価総額との差額とそのパーセンテージが表示されます |
| 保有割合(%) | 資産全体に占める時価の割合が表示されます |
| 金融機関 | 銘柄の預け先の金融機関が表示されます |
| 保有株数 | 保有している株式数が表示されます |
| 購入単価 | 【入力タイプが口座連携の場合】 証券会社から取得した購入単価が表示されます。 (証券会社側のサイト構成等の理由により取得できない場合は表示されません) 【入力タイプが手入力の場合】 資産手入力時に入力した購入単価が表示されます。 (購入単価を入力していない場合は表示されません) |
| 現在値 | 【入力タイプが口座連携の場合】 証券会社から取得した最新の評価額が表示されます。 【入力タイプが手入力の場合】 当社が更新した最新の評価額が表示されます。 |
| 評価日 | 現在値の評価日が表示されます |
| 入力タイプ | 口座連携もしくは手入力のどちらかが表示されます |
【国内株式信用】

| 項目 | 備考 |
|---|---|
| コード | 銘柄コード(4桁の数字コード)が表示されます |
| 信用取引区分 | 信用買建、信用売建といった信用取引区分が表示されます |
| 銘柄名 | 銘柄名が表示されます |
| 保有時価総額 | 時価(総額)は表示されません。 |
| 評価損益 | 以下の通り評価損益が計算されます。 買建の場合:(現在値-建単価)×株数 売建の場合:(建単価-現在値)×株数 |
| 評価損益(前日比) | 前日比の評価損益は0円で表示されます。 |
| 保有割合(%) | 保有割合は表示されません。 |
| 金融機関 | 銘柄の預け先の金融機関が表示されます |
| 預り区分 | 口座区分(NISA・特定・一般等)が表示されます。 |
| 建玉数量 | 建玉数量が表示されます |
| 建単価 | 建単価が表示されます |
| 現在値 | 【入力タイプが口座連携の場合】 証券会社から取得した最新の評価額が表示されます。 【入力タイプが手入力の場合】 資産手入力では信用取引の入力はできません。 |
| 時価評価額 | 現在値×建玉数量の値が表示されます |
| 評価日 | 現在値の評価日が表示されます |
| 入力タイプ | 口座連携もしくはシステム連携のどちらかが表示されます |
【外国株式】

※右上のUSD/JPY(赤枠部分)をクリックすることで、通貨表示を切り替えられます。
| 項目 | 備考 |
|---|---|
| コード | ティッカーが表示されます |
| 銘柄名 | 銘柄名が表示されます |
| 保有時価総額 | 時価(総額)が表示されます。選択する通貨によって表示通貨は変わります |
| 評価損益 | 購入時の時価総額と現時点の時価総額との差額とそのパーセンテージが表示されます |
| 評価損益(前日比) | 前日の時価総額と現時点の時価総額との差額とそのパーセンテージが表示されます |
| 保有割合 | 資産全体に占める時価の割合が表示されます |
| 金融機関 | 銘柄の預け先の金融機関が表示されます |
| 通貨 | 当該銘柄の通貨種別が表示されます |
| 保有株数 | 保有している株式数が表示されます |
| 購入単価 | 【入力タイプが口座連携の場合】 証券会社から取得した購入単価が表示されます。 (証券会社側のサイト構成等の理由により取得できない場合は表示されません) 【入力タイプが手入力の場合】 資産手入力時に入力した購入単価が表示されます。 (購入単価を入力していない場合は表示されません) |
| 現在値 | 【入力タイプが口座連携の場合】 証券会社から取得した最新の評価額が表示されます。 【入力タイプが手入力の場合】 当社が更新した最新の評価額が表示されます。 |
| 評価日 | 現在値の評価日が表示されます |
| 評価為替レート | (JPY表示の場合)評価日時点での円貨換算時における為替レートが表示されます |
| 入力タイプ | 口座連携もしくは手入力のどちらかが表示されます |
【外国株式信用】

※右上のUSD/JPY(赤枠部分)をクリックすることで、通貨表示を切り替えられます。
| 項目 | 備考 |
|---|---|
| コード | ティッカーが表示されます |
| 信用取引区分 | 信用買建、信用売建といった信用取引区分が表示されます |
| 銘柄名 | 銘柄名が表示されます |
| 保有時価総額 | 時価(総額)は表示されません。 |
| 評価損益 | 以下の通り評価損益が計算されます。 買建の場合:(現在値-建単価)×株数 売建の場合:(建単価-現在値)×株数 |
| 評価損益(前日比) | 前日比の評価損益は0円で表示されます。 |
| 保有割合(%) | 保有割合は表示されません。 |
| 金融機関 | 銘柄の預け先の金融機関が表示されます |
| 預り区分 | 口座区分(NISA・特定・一般等)が表示されます。 |
| 通貨 | 当該銘柄の通貨種別が表示されます |
| 建玉数量 | 建玉数量が表示されます |
| 建単価 | 建単価が表示されます |
| 現在値 | 【入力タイプが口座連携の場合】 証券会社から取得した最新の評価額が表示されます。 【入力タイプが手入力の場合】 資産手入力では信用取引の入力はできません。 |
| 時価評価額 | 現在値×建玉数量の値が表示されます |
| 評価日 | 現在値の評価日が表示されます |
| 評価為替レート | (JPY表示の場合)評価日時点での円貨換算時における為替レートが表示されます |
| 入力タイプ | 口座連携もしくはシステム連携のどちらかが表示されます |
【未上場株式】

| 項目 | 備考 |
|---|---|
| 銘柄名 | 銘柄名が表示されます |
| 保有時価総額 | 時価(総額)が日本円で表示されます |
| 評価損益 | 簿価(総額)と時価総額との差額とパーセンテージが表示されます |
| 保有割合 | 資産全体に占める時価の割合が表示されます |
| 保有株数 | 保有している株式数が表示されます |
| 簿価単価 | 資産手入力時に入力した簿価(単価)が表示されます |
| 時価単価 | 資産手入力時に入力した時価(単価)が表示されます |
| 入力タイプ | 口座連携もしくは手入力のどちらかが表示されます |
【国内債券】

| 項目 | 備考 |
|---|---|
| コード | ISINが表示されます |
| 銘柄名 | 銘柄名が表示されます |
| 保有時価総額 | 【入力タイプが口座連携もしくはシステム連携の場合】 金融機関から取得した最新の時価総額が表示されます。 【入力タイプが手入力の場合】 以下の優先順位で金額が表示されます。 1.想定金額 2.取得金額 + 経過利息 3.額面金額 |
| 評価損益 | 想定金額(総額)と購入金額(総額)の差とパーセンテージが表示されます。なお、入力タイプが手入力の場合、購入金額は経過利息を含んだ金額で計算されます。 |
| 保有割合 | 資産全体に占める想定金額の割合が表示されます |
| 金融機関 | 銘柄の預け先の金融機関が表示されます |
| 債券タイプ | 債券の種類(コーラブル債、永久債、 永久劣後債、劣後債、担保付債、無担保債)が表示されます |
| 利率 | 債券の利率が表示されます |
| 償還日 | 債券の償還日が表示されます |
| コール日 | (コール日がある場合)債券の発行時に決められたファーストコール日が表示されます |
| 額面 | 債券の申込単位が表示されます |
| 購入金額 | 【入力タイプが口座連携もしくはシステム連携の場合】 金融機関から取得した購入金額が表示されます。 (金融機関側のサイト構成等の理由により取得できない場合は表示されません) 【入力タイプが手入力の場合】 資産手入力時に入力した購入金額と経過利息の合計値が表示されます。(購入単価を入力していない場合は表示されません) |
| 想定金額 | 【入力タイプが口座連携もしくはシステム連携の場合】 金融機関から取得した時価額が表示されます。 【入力タイプが手入力の場合】 資産手入力時に入力した想定金額が表示されます。 (想定金額を入力していない場合は表示されません) |
| 入力タイプ | 口座連携もしくは手入力のどちらかが表示されます |
【外国債券】

※右上のUSD/JPY(赤枠部分)をクリックすることで、通貨表示を切り替えられます。
| 項目 | 備考 |
|---|---|
| コード | ISINが表示されます |
| 銘柄名 | 銘柄名が表示されます |
| 保有時価総額 | 【入力タイプが口座連携もしくはシステム連携の場合】 金融機関から取得した最新の時価総額が表示されます。 【入力タイプが手入力の場合】 以下の優先順位で金額が表示されます。 1.想定金額 2.取得金額 + 経過利息 3.額面金額 |
| 評価損益 | 想定金額(総額)と購入金額(総額)の差とパーセンテージが表示されます。なお、表示金額は現在選択している通貨建となります。また、入力タイプが手入力の場合、購入金額は経過利息を含んだ金額で計算されます。 |
| 保有割合 | 資産全体に占める時価の割合が表示されます |
| 金融機関 | 銘柄の預け先の金融機関が表示されます |
| 通貨 | 当該銘柄の通貨種別が表示されます |
| 債券タイプ | 債券の種類(コーラブル債、永久債、 永久劣後債、劣後債、担保付債、無担保債)が表示されます |
| 利率 | 債券の利率が表示されます |
| 償還日 | 債券の償還日が表示されます |
| コール日 | (コール日がある場合)債券の発行時に決められたファーストコール日が表示されます |
| 額面 | 債券の最低申込単位が表示されます |
| 購入金額 | 【入力タイプが口座連携もしくはシステム連携の場合】 金融機関から取得した購入金額が表示されます。 (金融機関側のサイト構成等の理由により取得できない場合は表示されません) 【入力タイプが手入力の場合】 資産手入力時に入力した購入金額と経過利息の合計値が表示されます。(購入単価を入力していない場合は表示されません) |
| 想定金額 | 【入力タイプが口座連携もしくはシステム連携の場合】 金融機関から取得した時価額が表示されます。 【入力タイプが手入力の場合】 資産手入力時に入力した想定金額が表示されます。 (想定金額を入力していない場合は表示されません) |
| 参考為替レート | (JPY表示の場合)円貨換算時における為替レートが表示されます |
| 入力タイプ | 口座連携もしくは手入力のどちらかが表示されます |
【REIT】

| 項目 | 備考 |
|---|---|
| コード | 銘柄コード(4桁の数字コード)が表示されます |
| 銘柄名 | 銘柄名が表示されます |
| 保有時価総額 | 時価(総額)が表示されます |
| 評価損益 | 購入時の時価総額と現時点の時価総額との差額とそのパーセンテージが表示されます |
| 評価損益(前日比) | 前日の時価総額と現時点の時価総額との差額とそのパーセンテージが表示されます |
| 保有割合 | 資産全体に占める時価の割合が表示されます |
| 金融機関 | 銘柄の預け先の金融機関が表示されます |
| 保有口数 | 保有している口数が表示されます |
| 購入単価 | 【入力タイプが口座連携の場合】 証券会社から取得した購入単価が表示されます。 (証券会社側のサイト構成等の理由により取得できない場合は表示されません) 【入力タイプが手入力の場合】 資産手入力時に入力した購入単価が表示されます。 (購入単価を入力していない場合は表示されません) |
| 現在値 | 【入力タイプが口座連携の場合】 証券会社から取得した最新の評価額が表示されます。 【入力タイプが手入力の場合】 当社が更新した最新の評価額が表示されます。 |
| 評価日 | 現在値の評価日が表示されます |
| 入力タイプ | 口座連携もしくは手入力のどちらかが表示されます |
【ETF・ETN(国内分)】

| 項目 | 備考 |
|---|---|
| コード | 銘柄コード(4桁の数字コード)が表示されます |
| 銘柄名 | 銘柄名が表示されます |
| 保有時価総額 | 時価(総額)が表示されます(信用取引の場合は表示されません) |
| 評価損益 | 購入時の時価総額と現時点の時価総額との差額とそのパーセンテージが表示されます |
| 評価損益(前日比) | 前日の時価総額と現時点の時価総額との差額とそのパーセンテージが表示されます |
| 保有割合 | 資産全体に占める時価の割合が表示されます |
| 金融機関 | 銘柄の預け先の金融機関が表示されます |
| 保有口数 | 保有している口数が表示されます |
| 購入単価 | 【入力タイプが口座連携の場合】 証券会社から取得した購入単価が表示されます。 (証券会社側のサイト構成等の理由により取得できない場合は表示されません) 【入力タイプが手入力の場合】 資産手入力時に入力した購入単価が表示されます。 (購入単価を入力していない場合は表示されません) |
| 現在値 | 【入力タイプが口座連携の場合】 証券会社から取得した最新の評価額が表示されます。 【入力タイプが手入力の場合】 当社が更新した最新の評価額が表示されます。 |
| 評価日 | 現在値の評価日が表示されます |
| 入力タイプ | 口座連携もしくは手入力のどちらかが表示されます |
【ETF・ETN(外国分)】

※右上のUSD/JPY(赤枠部分)をクリックすることで、通貨表示を切り替えられます。
| 項目 | 備考 |
|---|---|
| コード | ティッカーが表示されます |
| 銘柄名 | 銘柄名が表示されます |
| 保有時価総額 | 時価(総額)が表示されます。選択する通貨によって表示通貨は変わります |
| 評価損益 | 購入時の時価総額と現時点の時価総額との差額とそのパーセンテージが表示されます |
| 評価損益(前日比) | 前日の時価総額と現時点の時価総額との差額とそのパーセンテージが表示されます |
| 保有割合 | 資産全体に占める時価の割合が表示されます |
| 金融機関 | 銘柄の預け先の金融機関が表示されます |
| 通貨 | 当該銘柄の通貨種別が表示されます |
| 保有口数 | 保有している口数が表示されます |
| 購入単価 | 【入力タイプが口座連携の場合】 証券会社から取得した購入単価が表示されます。 (証券会社側のサイト構成等の理由により取得できない場合は表示されません) 【入力タイプが手入力の場合】 資産手入力時に入力した購入単価が表示されます。 (購入単価を入力していない場合は表示されません) |
| 現在値 | 【入力タイプが口座連携の場合】 証券会社から取得した最新の評価額が表示されます。 【入力タイプが手入力の場合】 当社が更新した最新の評価額が表示されます。 |
| 評価日 | 現在値の評価日が表示されます |
| 評価為替レート | (JPY表示の場合)評価日時点での円貨換算時における為替レートが表示されます |
| 入力タイプ | 口座連携もしくは手入力のどちらかが表示されます |
【投資信託】

| 項目 | 備考 |
|---|---|
| コード | 投資信託協会コードが表示されます |
| 銘柄名 | 銘柄名が表示されます |
| 保有時価総額 | 時価(総額)が表示されます |
| 評価損益 | 購入時の時価総額と現時点の時価総額との差額とそのパーセンテージが表示されます |
| 評価損益(前日比) | 前日の時価総額と現時点の時価総額との差額とそのパーセンテージが表示されます |
| 保有割合 | 資産全体に占める時価の割合が表示されます |
| 金融機関 | 銘柄の預け先の金融機関が表示されます |
| 保有口数 | 投資信託の保有口数が表示されます |
| 購入価額 | 【入力タイプが口座連携の場合】 証券会社から取得した購入価額が表示されます。 (証券会社側のサイト構成等の理由により取得できない場合は表示されません) 【入力タイプが手入力の場合】 資産手入力時に入力した購入価額が表示されます。 (購入単価を入力していない場合は表示されません) |
| 基準価額 | 【入力タイプが口座連携の場合】 証券会社から取得した最新の基準価額が表示されます。 【入力タイプが手入力の場合】 当社が更新した最新の基準価額が表示されます。 |
| 評価日 | 基準価額の評価日が表示されます |
| 入力タイプ | 口座連携もしくは手入力のどちらかが表示されます |
【その他】

| 項目 | 備考 |
|---|---|
| 名称 | 資産の名称が表示されます |
| 保有額面金額 | 資産の額面金額(総額)が表示されます |
| 保有割合 | 資産全体に占める額面金額の割合が表示されます |
【保険】

| 項目 | 備考 |
|---|---|
| 名称 | 登録時に「名称」で登録した名称が表示されます |
| 資産評価額 | 登録時に「資産評価額」へ入力したものが円ベースで表示されます |
| 評価損益額 | 現状は「-」が表示されます |
| 保有割合 | 資産全体に占める額面金額の割合が表示されます |
| 通貨 | 当該保険の通貨種別が表示されます |
| 金融機関 | 保険の預け先の金融機関が表示されます |
| 入力タイプ | 手入力が表示されます |
【不動産】
円建の場合

| 項目 | 備考 |
|---|---|
| 名称 | 不動産の名称が表示されます |
| 資産価格(地価+建物) | 地価+建物価格が表示されます |
| 評価損益 | 入力内容に関わらず「-」が表示されます |
| 保有割合 | 資産全体に占める時価の割合が表示されます |
| 土地面積 | 不動産の土地面積が表示されます |
| 平米単価 | 不動産の平米単価が表示されます |
| 地価 | 土地面積×平米単価の値が表示されます |
| 建物価格 | 不動産の建物価格が表示されます |
外貨建の場合

| 項目 | 備考 |
|---|---|
| 名称 | 不動産の名称が表示されます |
| 資産価格(地価+建物) | 地価+建物価格が表示されます |
| 評価損益 | 入力内容に関わらず「-」が表示されます |
| 保有割合 | 資産全体に占める時価の割合が表示されます |
| 通貨表示 | 資産価格、平米単価、地価、建物価格の通貨表示を円↔︎外貨で切り替えられます |
| 土地面積 | 不動産の土地面積が表示されます |
| 平米単価 | 不動産の平米単価が表示されます |
| 地価 | 土地面積×平米単価の値が表示されます |
| 建物価格 | 不動産の建物価格が表示されます |
| 参考為替レート評価日 | 参考為替レートの評価日が表示されます |
| 参考為替レート | (JPY表示の場合)評価日時点での円貨換算時における為替レートが表示されます |
【現金・MRF】

| 項目 | 備考 |
|---|---|
| 通貨種別 | 預金の通貨種別が表示されます |
| 金融機関 | 銘柄の預け先の金融機関が表示されます |
| 保有金額 | 【入力タイプが口座連携の場合】 証券会社から取得した金額(円)が表示されます。 外貨建資産の場合で、証券会社側のサイト構成等の理由により円建の金額が取得できないときは、取得した金額(現地通貨建)に参考為替レートを乗じた金額が表示されます。 【入力タイプが手入力の場合】 資産手入力時に入力した保有金額(円)が表示されます。 |
| 評価損益 | 【入力タイプが口座連携の場合】 外貨建の場合、証券会社から取得した金額の総額が表示されます 【入力タイプが手入力の場合】 外貨建の場合において、預入時為替レートを入力した場合、預入時と現時点における評価額の総額の差額が表示されます |
| 評価損益(前日比) | 前日の価格と時価との差額が表示されます |
| 保有割合 | 資産全体に占める時価の割合が表示されます |
| 保有金額(現地通貨) | 【入力タイプが口座連携の場合】 証券会社から取得した金額(現地通貨)が表示されます。 外貨建資産の場合で、証券会社側のサイト構成等の理由により外貨建の金額が取得できないときは、取得した金額(円建)から当社により算出した金額が表示されます。 【入力タイプが手入力の場合】 資産手入力時に入力した金額が表示されます。 |
| 参考為替レート | 円貨換算時における為替レートが表示されます |
| 参考為替レート評価日 | 参考為替レートの評価日が表示されます |
| 入力タイプ | 口座連携もしくは手入力のどちらかが表示されます |
よくある質問
保有資産サマリーが正常に表示されていないように見えます。どうしてでしょうか?
お客様の資産情報をPDFで出力することはできますか?
上場前のIPO銘柄の時価はどのように取り扱われますか?
リスク寄与度、分散効果、リターン効果について、初心者にも分かりやすく具体例を用いて説明してください。
現時点での各アセットのリスクリターンの数字の一覧表はありますか?
SBI証券の保有資産がマイナス金額で表示されています。どうしてでしょうか。
大和証券の口座で保有している投資信託の基準価額が、運用会社の公表している基準価額とずれています。どうしてでしょうか。
SBI証券で保有している商品について、同一銘柄が複数重複して表示されています。どうしてでしょうか。
アセットクラス分類に表示されているリスク・リターンを算出する際に、分析対象外となる商品はありますか?
資産手入力機能を使って債券を登録した場合、債券の時価総額はどのような基準で表示されますか。
リターンやリスクの計算に使うデータの期間や方法が、指標ごとに違うのはなぜですか?
リターンとリスクについて、お客様にどのように説明すればよいですか?
WealthForceに表示されるリスク・リターンにはどのような種類がありますか?